Gérez vos Solar Home Systems en toute simplicité

Plateforme SaaS complète pour les opérateurs d'énergie solaire en Afrique. Importez, activez et suivez vos kits solaires en temps réel.

4.1k+ Appareils gérés
5+ Entreprises
99% Disponibilité
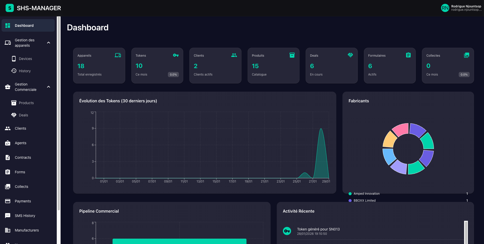
Dashboard SHS Manager - Interface de gestion des Solar Home Systems avec statistiques en temps réel

Tout ce dont vous avez besoin pour gérer vos SHS

Une plateforme complète qui simplifie chaque aspect de votre activité

Gestion des appareils

Importez et gérez tous vos kits solaires avec leurs numéros de série. Suivi du statut en temps réel (en stock, déployé).

Génération de tokens

Générez automatiquement des tokens d'activation via les API DLight et Amped. Ajoutez du temps, verrouillez ou déverrouillez les appareils.

Gestion clients & agents

Base de données complète de vos clients et agents terrain. Suivez les performances et les activités.

Pipeline commercial

Gérez vos deals, contrats et paiements. Suivi du CA et des performances commerciales en temps réel.

Formulaires & collectes

Créez des formulaires personnalisés et collectez des données terrain. Validation et suivi des collectes.

Analytics & reporting

Tableaux de bord en temps réel avec graphiques et métriques. Exportez vos rapports et suivez vos KPIs.

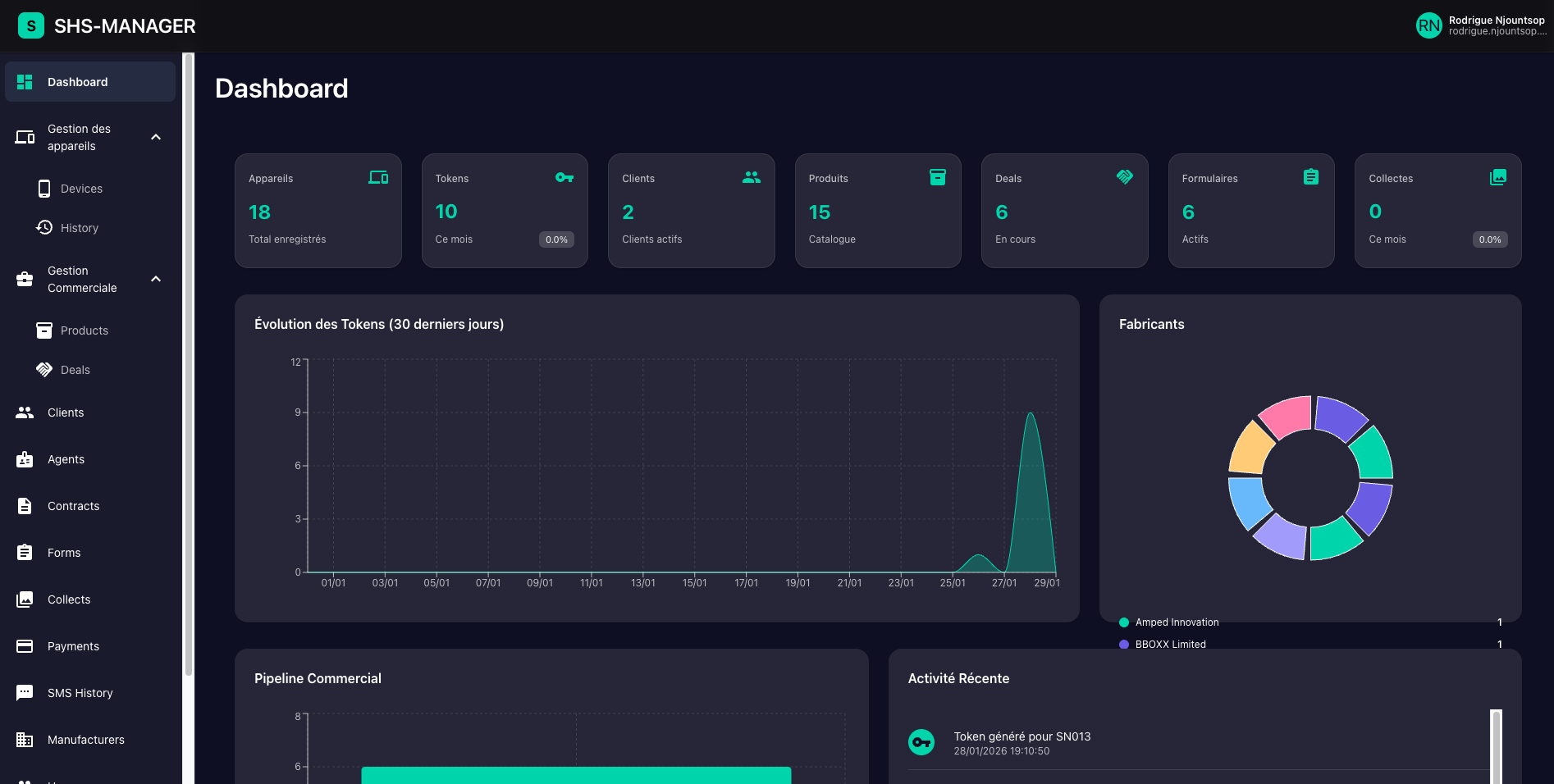
Tableau de bord analytique SHS Manager - Graphiques et métriques de performance des kits solaires

Optimisez vos opérations terrain

Automatisation complète

Génération automatique de tokens via API. Plus besoin de processus manuels.

Traçabilité totale

Historique complet de toutes les opérations et transactions.

Multi-tenant sécurisé

Chaque organisation a ses propres données isolées et sécurisées.

Support multi-fabricants

Compatible DLight, Amped et autres fabricants de SHS.

Démarrez en 3 étapes simples

01

Importez vos appareils

Importez les numéros de série de vos kits solaires avec leurs clés secrètes.

02

Générez des tokens

Créez des tokens d'activation automatiquement via notre interface ou API.

03

Suivez & analysez

Visualisez vos performances en temps réel avec nos tableaux de bord.

Une interface moderne et intuitive

Capture d'écran du dashboard principal SHS Manager avec métriques et graphiques

Dashboard principal

Interface de gestion des appareils Solar Home Systems - Liste et statuts des devices

Gestion des appareils

Génération de tokens d'activation pour Solar Home Systems - Interface de création

Génération de tokens

Gestion de la base clients SHS Manager - Liste et informations des utilisateurs

Base clients

Module de gestion des paiements - Suivi des transactions et revenus

Gestion des paiements

Gestion des offres commerciales et deals - Pipeline de ventes SHS

Gestions des offres commerciales

Des plans adaptés à votre croissance

Commencez avec l'essentiel et évoluez selon vos besoins

Tarification complète

Les montants affichés sont indépendants de :

  • Frais de setup initial : Sur mesure (minimum 400 000 FCFA)
  • Nombre d'appareils gérés : Tarification par palier selon le volume

Contactez-nous pour un devis personnalisé incluant tous les frais.

Essential

50 000 FCFA/mois

Pour démarrer avec les fonctionnalités de base

  • Max 5 utilisateurs
  • Dashboard
  • Historique
  • Devices
  • Tokens
  • Web Users
  • Agents
  • Rôles
Contactez-nous

Essential Plus

100 000 FCFA/mois

Ajoutez la collecte de données terrain

  • Max 10 utilisateurs
  • Tout Essential
  • Design de formulaires
  • Collecte de données
  • Application mobile
Contactez-nous

Pro

Sur mesure

Pour les grandes organisations

  • +50 utilisateurs
  • Tout Professional
  • Fonctionnalités spécifiques
  • Développements sur mesure
  • Support dédié 24/7
  • Formation personnalisée
  • SLA garanti
Contactez-nous

Prêt à optimiser vos opérations SHS ?

Rejoignez les entreprises qui font confiance à SHS Manager

Contactez-nous

Une question ? Notre équipe est là pour vous aider.

Yaoundé, Cameroun
contact@rodtools.com
+237 6 96 23 62 15